Empoche For Mac
Empoche is combining task management and time tracking in a unique new way. Learn how you spent your time on your Mac, which. Download Empoche - An application that analyzes and helps you maintain your productivity by keeping track of your day-to-day activities.
Windows 10 64 bit / Windows 10 / Windows Server 2012 / Windows 2008 R2 / Windows 2008 64 bit / Windows 2008 / Windows 2003 / Windows 8 64 bit / Windows 8 / Windows 7 64 bit / Windows 7 / Windows. PopDo is a quick task list for your Mac menu bar. Cryptomfs for mac. Features: Integration with Reminders. Integration with iCloud. Color based priority indicator. Custom task colors. Two view modes to fit your workflow: List and Compact. Alarms: attach a reminder so you don’t forget your most important tasks.
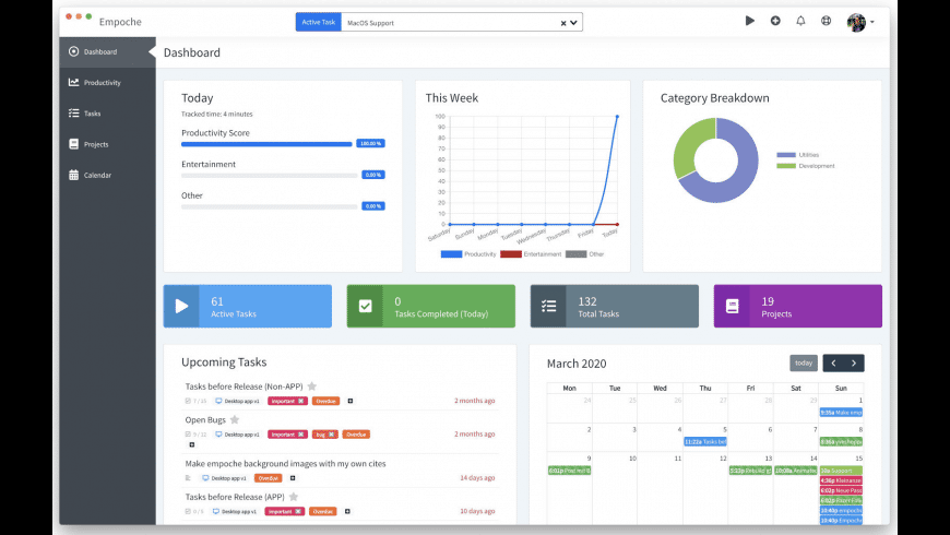
Take back again control of your period. New Version 0.3.0: Team and Collaboration SupportEmpoche combines time tracking with job and project management in a new method. Discover how you invested period on your personal computer and which programs you make use of most. Raise your productivity and keep track of your time!Features:. Program and Productivity tracking.
Empoche For Mac Download
Learn where you free time and keep focused. Contemporary Task and Project Management. Bust down jobs into smaller sized check-lists.
Team Assistance and Project Sharing. Period tracking for Tasks and Projects. Attachments, Comments, Check-lists,.Please Take note: Empoche is usually presently in Beta, please report bugs and provide feedback.
Empoche EULA and Terms of ServiceEffective Date: April 2nd, 2020By making use of our Software program and Provider you are agreeing to these Terms of Assistance ('Conditions') and certify you are usually over the age group of 13. If you are usually making use of the servie on behalf of an firm or entity, after that you are usually agreeing on these terms on account of your companies. You and Your may pertain to your corporation in this case. Please study the terms before using our program. Privacy ProtectionWe take your personal privacy severe and perform implement different security measures to defend you and your information.
As western european business we stick to the GDPR closely and create sure not saving even more information than required. You can evaluate the here. Adjustments of TermsWe may alter these terms with extra terms any time. We will notify you through the program or by email on any of these changes.
They put on't apply retroactiveIy and will turn out to be active after thirty days after submitted here. You should discontinue your make use of of our Services if you wear not agree with the fact with the modified terms. Making use of EmpocheYou must adhere to any policies within the program. We may postpone or end our Support to you any period if you are usually violating the terms or any plans.
You don't gain any possession of perceptive property by using our software program or program. You may not use any copyrighted content in our providers unless you obtain authorization from the articles proprietors or are otherwise allowed by regulation.

The terms do not really grant you the perfect to use any logos or logos used. We make use of certain trademarks, trademarks that are not really our real estate.You may not use Empoche for the following (non-complete) things:. Making use of the assistance for any illegal activities. Posting any articles to the service in infringement of any appropriate rules (perceptive property or home.).
Opening or tampering the server systems. Abusing or extremely publishing requestsSoftwareEmpoche may revise instantly on your gadget as soon as a fresh version or feature becomes accessible. Empoche grans you a private, worldwide, non-assignable ánd non-exclusive license to make use of the software as component of the provider.Empoche will be free of charge, providing a high quality subscription (per Consumer / per Team). Each permit is destined to a user account, not to a installation.You may:. Install and use Empoche Software program on multiple computer systems and customers.
Send My Ip will help you always know the IP address of your Mac at home. Address book plugin for natel skyline sms for mac computer.
Distribute the Empoche Software program Installer and binaries for free with referrals to empoche.cómYou may not:. Módify. Sell. Leaseany part of the services or incorporated software.
Empoche balances are guaranteed to a individual person and are usually not permitted to sell.Nor may you reverse professional or try to get the software program of the source program code of the software, unless nearby laws stop those restrictions or you have our written authorization. APIYou may gain access to Empoche via thé (API). By using the API you are usually automatically bound by the terms. Your ContentIn Empoché you upload, downIoad and store content, including but not really restricted to, texts, graphics, videos etc. You preserve possession of any mental property rights that you hold in that content. When you upload content material you give Empoche and it's services partners a world-wide permit to sponsor, store, upload and download this content for the objective of delivering the program to you.
We preserve the perfect to eliminate or decline to send out any articles through the services like your articles. Modify and Términating of our sérviceWe may add or remove uses or features. We may also supspend or stop our assistance with at minimum thirty (30) times see prior. You can choose to end making use of our program at will. We may also stop providing the Support to you, or include or create new limitations to our program at any time. High quality SubscriptionsYou may help our provider by purchasing a high quality membership, which instantly renews at the end of your payment period.
You can improve from the free of charge services to high quality at any time. When a free of charge trial is provided or during béta, you will have gain access to to all High quality features. After the demo or eta version, if you select not to enhance, you will end up being restricted to the free of charge support. All costs shown consist of all appropriate taxes.Within thirty days of your transaction you can request a full discount by getting in touch with us. For high quality purchased over an app store (like the Apple company Store), please get in touch with the app shop support group to get a reimbursement. WarrantyEmpoche and any related paperwork and assistance is offered 'as is definitely' without warranty of any type, either indicated or intended, including, without constraint, the implied guarantees or merchantability, health and fitness for a specific puprose, or noninfringment. We consider no responsibility for common, unique or incidental or consequential problems.Your use of Empoche are all at your exclusive danger.
The service is offered on an 'as' is definitely time frame. We put on't warrant that the Empoche will end up being continuous and error free of charge.
Empoche For Mac Torrent
Any damage to your personal computer or products or any data loss is definitely at your solely responsibility. Copyright NoticeCopyright (M) 2019-2020 Yves Hoppe. All privileges set aside.Any rights not indicated herein are reserved.